Metrics Dashboard
Tensorleap provides real-time and historical metrics monitoring.
The metrics defined in the Integration Script are stored during model Evaluation for each sample, batch, and epoch. In addition, each sample is monitored and stored with its metadata.
All stored metrics and metadata can be presented aggregatively in a custom Dashlet.
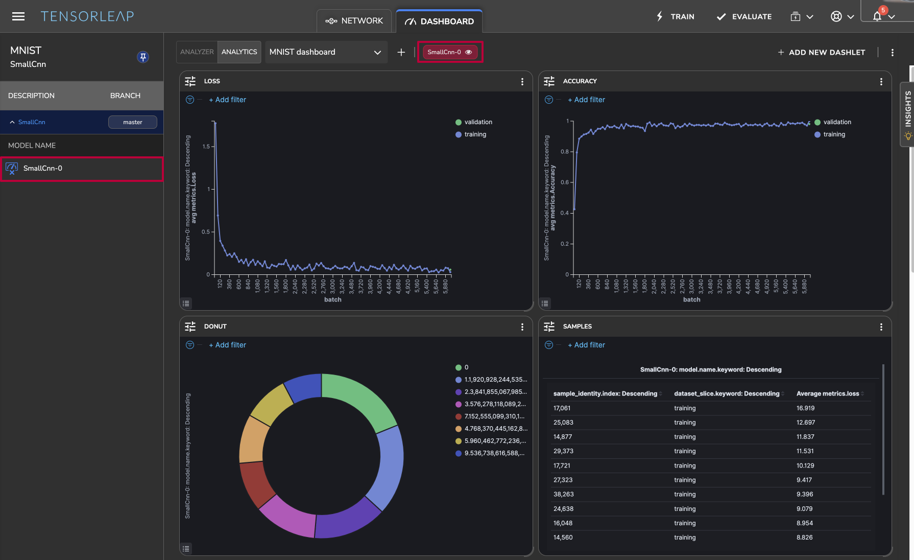
Dashboard
A Dashboard is a panel that layouts various metric charts, also called Dashlets.
Dashboards in Tensorleap are presented via the Dashboard panel, which is shown when you click the "Dashboard" tab at the top.
To add a new Dashboard, click
at the top bar.
Selected Models
The dashboard displays visualizations of the currently selected model(s). To select models, click
to open the Versions panel on the left, expand the version, and select the model(s).
The dashboard will automatically update and show data for the selected models. At the top bar, you can see tags with the selected models. From there, you can also toggle to filter models.

Dashlet
A Dashlet is an interactive visualization that updates in real-time, displaying aggregated metrics against various parameters. To add a new Dashlet click
and choose the chart type on the left.
The different Dashlet types, and their properties, are described below.
Bar

Dashlet Name
The Dashlet's title
Y-axis
Points to the metric that is correlated with the bars' height
Aggregation
Mathematical operation for aggregating the presented data: Average, Min, Max, Mid, Count
Scale Y
Whether to use a linear, log, or exponential factoring to the data
Data Distribution
ContinuousDistinctOrder-By:Metric/AlphabeticalOrder:Ascending/Descending
X-Axis
The data property the X-Axis represents
Order By
Whether to order the x axis by alphabetical order or by values
Order
Ascending or descending
Size
The number of points on x axis
Split By
How to split the dashlet to compare different subsets/models/metadata (horizontally, vertically, inner)
Split by Model- How would model comparison split dashlet.
Line

Settings are like the Bar
Area

Settings are like bar
Table

Name
The Dashlet's title
Metrics
Add columns with selected metrics
Metadata
Add columns with selected metadata
HeatMap

Name
The Dashlet's title
Color
Field: selected field to be represented by the heat-map's colorAggregation: mathematical operation for aggregating the presented data: Average, Min, Max, Mid
X-Axis
Field: selected field to be represented by the x-axisDistributionContinuousDistinctOrder-By:Metric/AlphabeticalOrder:Ascending/Descending
Y-Axis
Field: selected field to be represented by the y-axisDistributionContinuousDistinctOrder-By:Metric/AlphabeticalOrder:Ascending/Descending
Split By
How to split the dashlet to compare different subsets/models/metadata (horizontally, vertically, inner)
Split by Model- How would model comparison split dashlet.
Donut

Name
The Dashlet's title
Slice by Size
Count - slice represents the count
UniquCount - slice represents the unique count
Sum - slice represents the sum
Metric
Add a slices with a selected metric
Metadata
Add a slices with a selected metadata
Display only last epoch
Show results filtered to the latest epoch
Split By
How to split the dashlet to compare different subsets/models/metadata (horizontally, vertically, inner)
Split by Model- How would model comparison split dashlet.
Confusion Matrix
F1

Name
The Dashlet's title
X-Axis
The data property the X-Axis represents
Data Distribution
ContinuousDistinctOrder-By:Metric/AlphabeticalOrder:Ascending/Descending
Interval
The interval on which to aggregate results
Balanced Accuracy

Name
The Dashlet's title
X-Axis
The data property the X-Axis represents
Data Distribution
ContinuousDistinctOrder-By:Metric/AlphabeticalOrder:Ascending/Descending
Interval
The interval on which to aggregate results
PR Curve

Name
The Dashlet's title
ROC Curve

Name
The Dashlet's title
PR Curve
Last updated
Was this helpful?

